Zeytinyağı Fabrikanızda Süreci Kontrol Altına Alın!

Zeytinlerinizin her aşamasını anlık takip edin, işlemleri yönetin ve müşterilerinizi SMS ile bilgilendirin. Üretim sürecinizi hızlandırarak şeffaf ve verimli bir işleyiş sağlayın!

Zeytin İşleme Yazılımı ile Modern & Etkili Çözümler

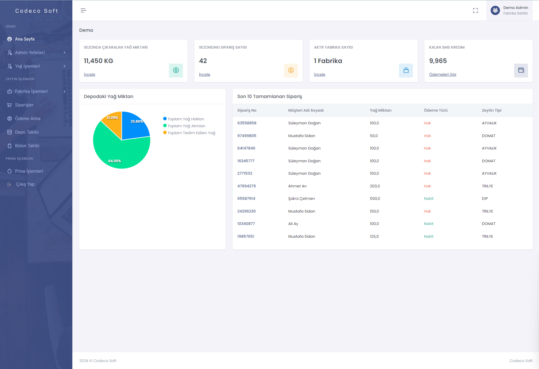
Yazılımımız, zeytin işleme süreçlerinizi optimize etmek ve veri analizi yaparak karar alma süreçlerinizi desteklemek için tasarlanmıştır.

Veri Analizi

Gerçek zamanlı veri analizi ile iş süreçlerinizi optimize edin ve stratejik kararlar alın.

Stok Takibi

Bidonların ve diğer malzemelerin envanterini kolayca yönetin ve takip edin.

Hızlı ve Etkili Çözümler

Yazılımımız, iş süreçlerinizi hızlandırmak ve etkinliği artırmak için tasarlanmıştır.

Bidon Yönetimi

Bidonların durumu ve envanteri hakkında detaylı bilgiye ulaşın.

Kapsamlı Raporlama

Tüm verilerinizi analiz edin ve detaylı raporlar oluşturun.

Depo Yönetimi

Depo süreçlerinizi optimize edin ve malzeme akışını yönetin.

Filtreleme Özelliği

Kullanıcıların verileri kolayca filtrelemesine olanak tanıyan gelişmiş filtreleme özellikleri. Bu, kullanıcıların aradıkları bilgilere hızlı erişim sağlamasına yardımcı olur.

5

Farklı Sayfada

15+

Farklı Filtre

7+

Fonksiyonel Uygulamalar

Demo hesabınızı oluşturmak ve detaylı bilgi almak için bizimle iletişime geçin.

Özellikler

Zeytin İşleme Yazılımı

Zeytinlerinizi takip etmek, işlemek ve raporlamak için tasarlanmış web tabanlı bir yazılım. Her yerden erişilebilir, kullanıcı dostu arayüzü ile iş süreçlerinizi kolaylaştırır.

Zeytin Takibi
SMS Bildirimleri
Bidon Takibi
Veri Raporlama
Web Tabanlı Erişim
Her Cihazdan Erişim
Verimlilik
Verimlilik

Optimizasyon

Zeytin işleme süreçlerinizde her aşamada maksimum verimlilik elde etmenizi sağlamak için en son teknolojilerle tasarlanmış bir yazılım.

Zaman Yönetimi

Bidon/Depo Takibi

Kaynak Kullanımı Analizi

Kurumsal Referanslarımız

Bizimle çalışan, yazılımlarımızı kullanan bazı değerli müşterilerimiz.

Codeco Soft Logo
Taylan Zeytinyağı Fabrikası

Selçikli Mah. Selçikli Cad. No:287

Manisa - Akhisar

Codeco Soft Logo
Bereket Zeytinyağı Fabrikası

Poyrazadamları Mahallesi Ova Kümeevleri

Manisa - Salihli

Codeco Soft Logo
Yiğit Zeytinyağı Fabrikası

Adala mah. Adala Bulvarı No: 121

Manisa - Salihli

Sıkça Sorulan Sorular

Eğer sorunuzun cevabını bu bölümde bulamazsanız, her zaman bize ulaşabilirsiniz. Size en kısa sürede yanıt vereceğiz!

Genel Yazılım Soruları

Zeytin yağı yazılımımıza herhangi bir kurulum gerekmeden internet tarayıcısı üzerinden erişebilirsiniz. Sadece kullanıcı adı ve şifrenizle sisteme giriş yaparak hemen kullanmaya başlayabilirsiniz.

Yazılımımız Google Chrome, Mozilla Firefox, Microsoft Edge gibi tüm modern tarayıcılarla uyumludur. En iyi performans için en güncel tarayıcı sürümünü kullanmanızı tavsiye ederiz.

Yazılımı denemek için bir demo hesabı almak istiyorsanız, lütfen bizimle buradan iletişime geçin. Ekip üyelerimiz sizinle en kısa sürede iletişime geçecek ve size özel bir demo erişimi sağlayacaktır.
Kullanım ve Özellikler

Yazılımımız, zeytin yağı üretim süreçlerinin takibi, personel yönetimi(gelecek), depo ve bidonların izlenmesi, ve raporlama işlemlerinin yönetimi gibi birçok özelliği sunar.

Depo ve bidon yönetimi, yazılım üzerinden kolayca takip edilebilir. Depoların doluluk oranı, bidonların kimde olduğu ve durumu gibi bilgiler anlık olarak güncellenir ve raporlanabilir.

Yazılımımızda filtreleme özelliği sayesinde bidonlar, zeytin türleri, kalite parametreleri gibi birçok farklı kriterde arama ve filtreleme yapabilirsiniz.

Yazılımımız web tabanlı olduğu için kullanıcılar herhangi bir işlem yapmadan her zaman en güncel sürümü kullanırlar. Güncellemeler arka planda otomatik olarak uygulanır ve kullanıcıya herhangi bir ek işlem gerekmez.

Zeytin İşleme Sürecinizi Kolaylaştırın

Zeytinlerinizi teslim alıp işleyen fabrikalar için özel olarak geliştirdiğimiz yazılımla sürecinizi daha verimli ve şeffaf hale getiriyoruz. Her aşamada kalite ve kontrol sizlerin elinde!

Zeytinleri Teslim Alın

Yazılımımız sayesinde zeytinlerinizi teslim alma sürecini kolayca yönetin ve kayıt altına alın.

Zeytinleri İşleyin

Modern yazılımımızla zeytin işleme sürecinizi optimize edin ve verimliliğinizi artırın.

Ürünü Teslim Edin

İşlenen zeytinyağının paketlenmesi ve teslimat sürecini yazılımımızla kolayca yönetin.

İletişime Geçin

Zeytin işleme sürecinizi daha verimli ve şeffaf hale getirmek için bu yenilikçi sistemi kullanmaya başlayabilirsiniz. İş süreçlerinizi kolaylaştırmak ve müşterilerinize anlık bilgilendirme sağlamak için hemen adım atın. Demo hesap oluşturmak ya da daha fazla bilgi almak için bizimle iletişime geçin!.

Adresimiz
Muradiye Mah. Manisa Celal Bayar
Üniversitesi Teknoloji Geliştirme Bölgesi
No:22/223 Yunusemre/Manisa
İletişim Numarası
Çalışma Saatlerimiz
09.00 - 18.00